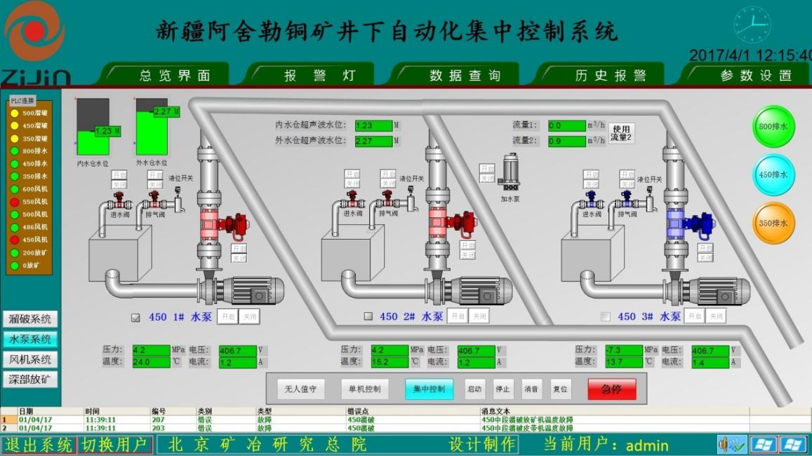
礦山采礦自動化系統主要采用分散控制和集中管理的分布式控制模式,實現對水泵、風機、空壓機、電力設備、充填系統、提升系統、溜坡系統及皮帶運輸等井下固定設施的自動化控制,實現無人值守的同時,減少井下人員作業數量,減輕勞動強度,有效提升礦山的安全生產水平,降低人員成本。

(1)能直觀在地面主控室對礦山整個采區和作業點的固定設施的機械、電氣工作參數,設備運行參數進行實時顯示,并遠程控制設備的啟停,便于地面對其進行及時、準確的調度。
(2)根據現場的需要,滿足電力系統“避峰就谷”原則,節約能耗;自動投入設備的數量,實現設備“輪班工作制”,延長設備使用壽命;通過全流程的自動化和信息化生產實現少人化甚至無人化生產作業,達到“機械化減人,自動化換人”目的。
(3)能夠準確顯示固定設施的故障原因并故障報警,便于及時處理故障,同時減少維護人員的維護強度,減少故障處理影響時間,提高維護的時效性,保障礦山正常生產,提高工作效率。